

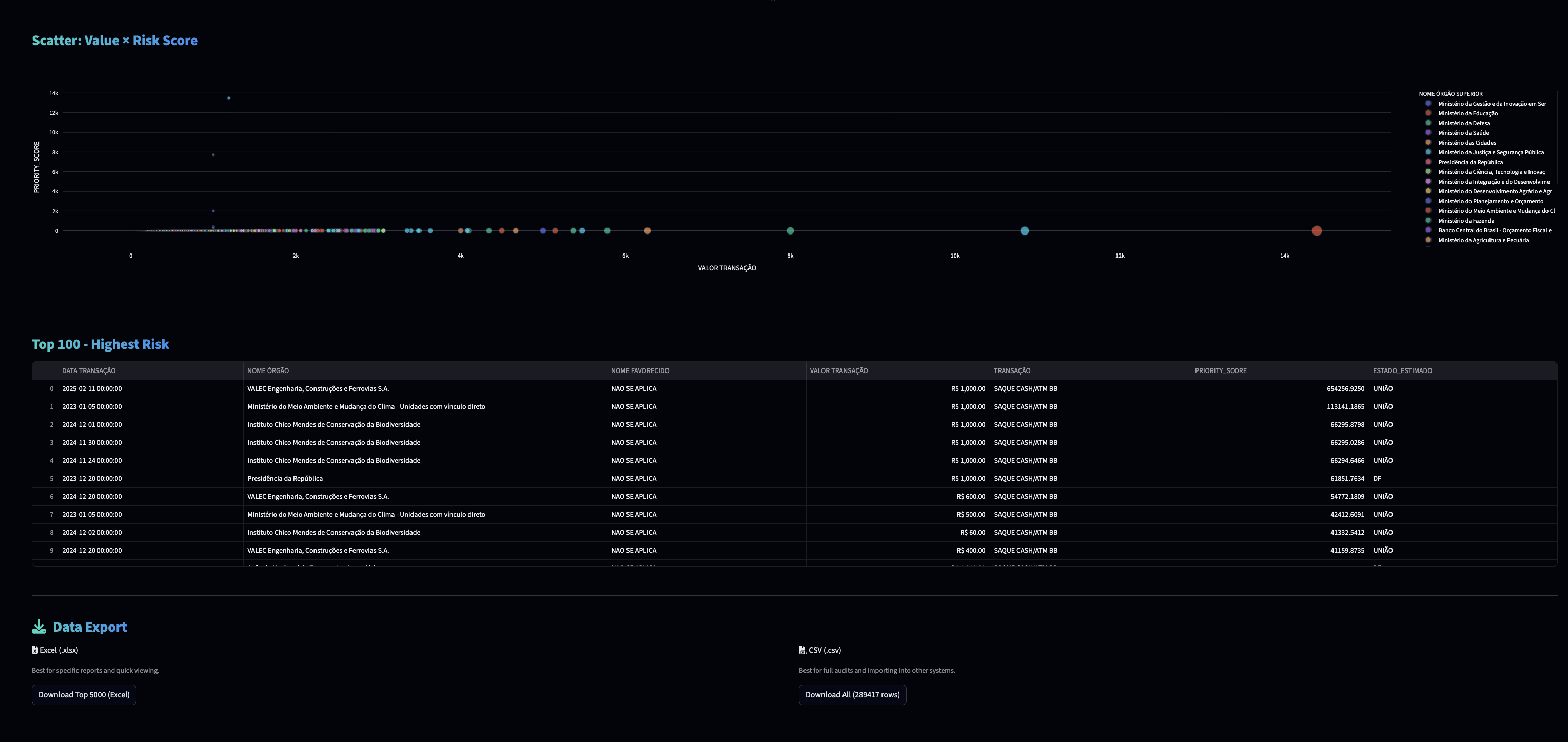
Our goal isn't just to find strange transactions, but to prioritize the ones worth investigating. We built a system that combines the "anomaly level" (detected by two models, isolation forest and local outlier factor) with financial risk.
The result is an interactive dashboard where an auditor can efficiently investigate high-impact cases.
The government releases new data every month, and we intend to keep analyzing those transactions. In the future, we would also like to tune our anomaly score by using another model, the auto encoder, and add a chatbot powered by Gen AI.
Demo day video
Tech stack
Python
SQL
.png)
Pandas

Numpy

SciKit-Learn

Streamlit







